Advanced Features
Accounting & Bookkeeping
Streamline Your Financial Management with BizCore Accounting
BizCore Accounting is a comprehensive accounting solution designed to streamline your financial management processes. With BizCore, you can effortlessly record, track, and analyze all your business transactions, from purchases and sales to receipts and payments. Our software organizes these transactions into clear, actionable reports, giving you an accurate view of your financial health. Whether you need profit/loss statements, cash flow analysis, or sales tax tracking, BizCore provides the tools you need to make informed decisions and manage your finances with confidence.
Accounting & Bookkeeping Benefits
Save Time & Money
BizCore automates bookkeeping tasks, keeping your records accurate, up-to-date, and fully tax compliant, saving you both time and money.
Streamline Reconciliation
Automate up to 95% of your reconciliation process with smart categorization and matching of transactions, reducing manual effort.
Ensure Compliance
Generate accurate financial reports with ease, ensuring compliance and simplifying collaboration with your accountant.
Key Features
Explore key functionalities like dashboard overview, banking management, and transaction mapping, designed to enhance accounting and bookkeeping efficiency within BizCore.
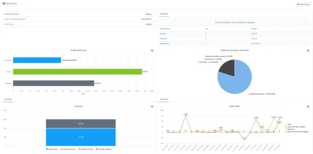
Dashboard Overview
The Dashboard Overview in Bizcore provides a real-time snapshot of your financial health, displaying key metrics like profit and loss, income, expenses, and cash flow through dynamic, easy-to-read charts. Gain instant insights into your business’s performance, allowing you to make informed decisions with a clear and concise view of your financial position and bank accounts.
Banking Management
Bizcore’s Banking Management simplifies the setup and management of multiple bank accounts, ensuring that all transactions are accurately tracked and reconciled. This feature helps you maintain organized and error-free financial records by providing a comprehensive banking register and streamlined reconciliation process, enhancing overall financial management efficiency.
Transaction Mapping
Map all financial transactions seamlessly to the appropriate accounts with Bizcore’s fully integrated system. This feature ensures accurate and consistent financial reporting across key business modules, from bank statements to invoices and expenses, keeping your financial data reliable, organized, and always up-to-date for better decision-making.
Integrated Systems
Bizcore integrates effortlessly with essential systems like Purchase Management, HRMS, and Inventory Management, creating a unified business management experience. This integration reduces manual data entry, improves accuracy, and ensures consistency across all areas of your business, leading to more informed decisions and optimized operational efficiency.
Bill and Payment Management
Efficiently manage your business’s payables and receivables with Bizcore’s Bill and Payment Management. This feature helps you track and organize bill payments and vendor liabilities, ensuring that your accounts payable remain accurate and up-to-date, while also maintaining strong relationships with suppliers and customers through timely and precise financial management.
Automated Financial Processes
Automate critical accounting tasks such as transaction categorization, account transfers, and ledger entries with Bizcore’s automated financial processes. This feature saves time, reduces the potential for errors, and allows you to focus on strategic business decisions rather than routine bookkeeping, making financial management smoother and more efficient.
Chart of Accounts
Customize and organize your chart of accounts in Bizcore to reflect your business’s unique financial structure. This feature provides a clear and organized framework for tracking and categorizing assets, liabilities, income, and expenses, ensuring that your financial reporting is accurate, detailed, and tailored to your specific business needs.
Reconciliation
Ensure the accuracy of your financial records with Bizcore’s Reconciliation feature. Match and reconcile transactions against bank or credit card statements efficiently, identifying and correcting any discrepancies. This process helps maintain precise financial data, reducing errors, and ensuring that your accounts reflect the true financial position of your business.
Budget Management
Set, monitor, and compare your business’s budgets against actual financial performance with Bizcore’s Budget Management feature. Use historical data or custom budget amounts to track how well your business meets its financial goals, enabling you to make informed adjustments and maintain strong financial control throughout the fiscal year.
Mapping Setup
Ensure that all your financial transactions are accurately recorded and categorized with Bizcore’s flexible Mapping Setup. Customize mappings for various processes such as payroll, inventory, and purchasing to fit your business’s specific needs, ensuring that every transaction is reflected correctly in your accounting system for reliable financial reporting.
Comprehensive Reports
Business Overview Reports
- Balance Sheet
- Profit and Loss
- Statement of Cash Flows
- Statement of Changes in Equity
Bookkeeping Reports
- Account List
- General Ledger
- Account History
- Recent Transactions
Sales Tax Reports
- Tax Detail Report
- Tax Liability Report
- Tax Summary Report
Sales and Customers Reports
- Deposit Detail
- Income by Customer Summary
Expenses and Suppliers Reports
- Cheque Detail
Budgets Reports
- Budget Overview
- Profit and Loss Budget vs Actual
- Profit and Loss Budget Performance
Explore BizCore
Experience seamless financial management tailored for SMEs. Boost efficiency, ensure compliance, and make data-driven decisions with Bizcore’s cloud accounting software.
Frequently Asked Questions
What is BizCore Accounting and Bookkeeping Module?
BizCore Accounting and Bookkeeping is a comprehensive solution designed to streamline your financial management processes. It allows you to record, track, and analyze all business transactions, generate dynamic reports, and ensure compliance with financial regulations.
How does the module save time and money for my business?
The module automates routine bookkeeping tasks, such as transaction categorization and reconciliation, which reduces manual effort, saves time, and minimizes errors. This efficiency leads to cost savings and allows you to focus on strategic business activities.
Can BizCore Accounting handle multiple bank accounts?
Yes, BizCore allows you to manage multiple bank accounts. You can set up, track, and reconcile transactions across all your bank accounts, ensuring accurate financial records.
Is the system user-friendly for non-accountants?
Absolutely! BizCore is designed with user-friendliness in mind, offering an intuitive interface and automated processes that simplify complex accounting tasks, making it accessible even for users without an accounting background.
What kind of financial reports can I generate with this module?
You can generate a wide range of reports, including profit and loss statements, balance sheets, cash flow statements, tax reports, and more. These reports provide detailed insights into your financial health and help you make informed business decisions.
How does BizCore help with regulatory compliance?
BizCore automates the generation of accurate financial reports, which are essential for compliance with tax laws and financial regulations. The system also helps you track tax liabilities and ensure that your financial records meet legal standards.
Can I integrate BizCore Accounting with other business modules?
Yes, BizCore Accounting integrates seamlessly with other modules such as Inventory Management, HR Payroll, Purchase Management, and more. This integration provides a holistic approach to managing your business, ensuring data accuracy and operational efficiency.
How does the system handle accounts reconciliation?
BizCore automates up to 95% of the reconciliation process, using smart categorization and matching of transactions against bank or credit card statements. This significantly reduces manual work and ensures that your financial records are accurate.
Is it possible to customize the chart of accounts in BizCore?
Yes, you can fully customize your chart of accounts in BizCore to fit your specific business needs. This allows you to structure your financial reporting in a way that aligns with your business operations.
How does BizCore assist in budget management?
BizCore allows you to prepare, monitor, and compare budgets against actual financial performance. You can use historical data or set custom budget amounts, helping you to stay on track with your financial goals.
Can I manage bills and payments efficiently with BizCore?
Yes, BizCore makes it easy to track and manage all your bill payments and vendor liabilities. The system keeps your accounts payable organized and up-to-date, ensuring timely payments and better cash flow management.
What support is available for the Accounting and Bookkeeping module?
BizCore offers comprehensive support, including detailed user guides, tutorials, and customer service to assist you in getting the most out of the Accounting and Bookkeeping module.







